2026年新手散户入门量化交易,应该选择什么量化软件?(附Ptrade免费开通路径)
发布时间:5小时前阅读:10
一、ptrade有哪些优势?
1、服务器托管,极速交易
PTrade 最大优势就是策略直接部署在券商服务器运行,无需本地 24 小时开机,可避免断电断网等风险;
同时券商机房直连交易所,策略直接部署在券商服务器减少了本地到服务器这段路径,所以ptrade比本地量化软件速度快。
2、门槛低、上手快
ptrade提供简洁易用的 Python 接口,并且软件内置详细API接口和重要函数提示,零编程基础也可以边练边学;
同时配备十余种工具,包括追涨停、条件单、网格交易等工具,只需简单设置参数,无编程基础也能实现自动化交易。
3、数据丰富且稳定
ptrade提供丰富且高质量的数据,策略支持日线级别、分钟级别和tick级别运行;
同时,PTrade服务端直接对接了交易所的Level 2行情数据,可以免费获取逐笔委托和逐笔成交数据;
由于策略部署在券商服务器,数据获取无需依赖本地网络环境,避免了因网络波动或本地设备问题导致的数据中断或延迟。
二、ptrade界面详解
ptrade主页面包含行情模块、交易模块、工具模块、量化模块、日内模块以及查询模块。
1、行情模块
行情模块用于展示沪深股市所有证券品种的行情信息,同时提供国内四大期货市场所有品种的行情信息;
用户可以通过键盘精灵快速查找标的,查看个股的分时走势图、K线图,并进行技术分析。
2、交易模块
交易模块的核心作用为执行各类交易操作,包括普通股票买卖、基金申赎、新股申购等丰富的交易工具;
上方为菜单栏,左侧为交易区,交易区一般包括交易界面、五档行情和查询界面(根据不同业务显示不同)。
3、工具模块
工具模块提供了很多ptrade自带的工具,比如网格交易、追涨停、盘口扫单、条件单、快速交易等多种高级交易工具,编程零基础也可以轻松上手。
4、量化模块
PTrade 量化模块提供了实时行情获取、策略搭建编写、策略调试回测、和实盘交易等,为投资者提供了一站式量化策略服务。
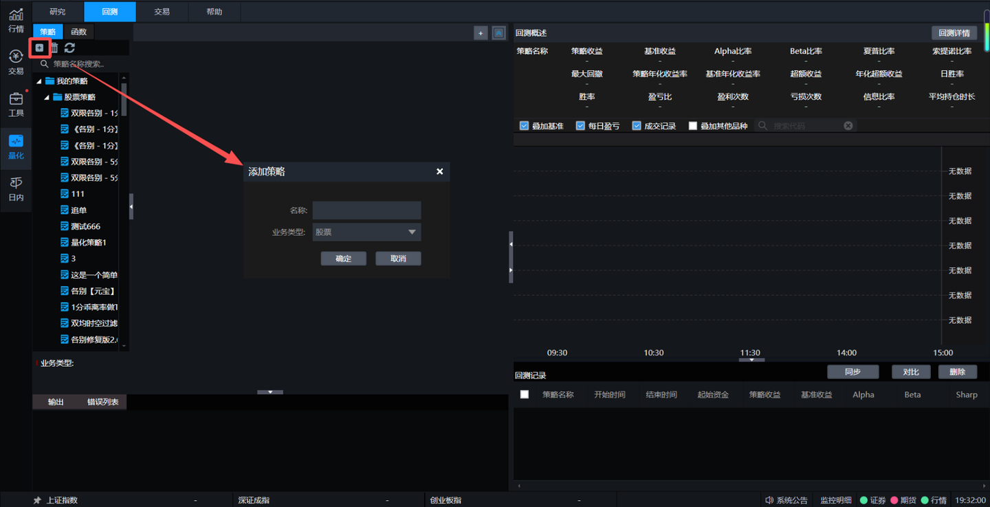
①新建策略
点击左上角的“+”按钮,选择业务类型(股票/期货),输入策略名称,点击“确定”,在策略编辑页面,把自己的策略思路编写成Python代码。
② 策略回测
策略添加完成后就可以开始进行回测操作了。回测之前需要对开始时间、结束时间、回测资金、回测基准、回测频率等参数进行设定,设定完毕后点击保存,再点击回测按键,系统就会开始运行回测;
回测后交易详情、每日持仓&收益、日志输出、策略收益、基准收益、Alpha、Beta、Sharpe、Sortino 等信息。
③ 策略实盘
策略回测调试无误后,我们就可以进行实盘交易。交易界面点击【新增】按键添加新的策略,策略方案中的对象为所有策略列表中的策略,给本次交易设定名称并点击确定后系统就开始运行交易了。
交易开始运行后,可以点击交易详情,查看策略评价指标、交易明细、持仓明细、交易日志。
三、如何开通ptrade量化软件?
(1)在证券公司开通证券账户且沪深股东账户完整,提交QMT申请流程
(2)申请过程全程线上,预计2个工作日申请完成。
(3)等待开通过程中,可以申请测试账号、安装配置流程。
(4)开通成功后,会通过邮件发送账号及软件下载地址,登录账号后就可以使用。
关注"叩富问财"服务号/公众号,回复“量化软件”,联系客户经理开通量化交易权限与优惠费率证券账户!
立即行动:打开微信,搜索"叩富问财",在对话框中输入"量化软件",开启你的量化交易之旅!
温馨提示:投资有风险,选择需谨慎。


问一问

+微信
分享该文章
